Mała kamera do liczenia osób
W dynamicznie zmieniającym się świecie handlu detalicznego i nowoczesnych przestrzeni biurowych, systemy CCTV przestały pełnić funkcję wyłącznie biernego obserwatora. Dziś, decydenci w średnich i dużych przedsiębiorstwach poszukują rozwiązań, które łączą bezkompromisowe bezpieczeństwo z analityką biznesową. W Suma Solutions doskonale rozumiemy te potrzeby, dlatego prezentujemy rozwiązanie, które redefiniuje pojęcie dozoru wizyjnego: kamerę BCS-P-DPIP24FSR3-Ai2.

Opis kamery do liczenia osób
Dyskrecja i Design – Estetyka, która nie rzuca się w oczy
W luksusowych sklepach, nowoczesnych lobby biurowych czy salonach sprzedaży, wygląd urządzeń ma znaczenie. Klienci korporacyjni często obawiają się, że instalacja CCTV zaburzy architekturę wnętrza.
Model BCS-P-DPIP24FSR3-Ai2 to odpowiedź na te obawy. Niewielka, niskoprofilowa obudowa (zaledwie 43 mm wysokości) sprawia, że urządzenie idealnie wtapia się w sufit, pozostając niemal niezauważalnym dla klienta, jednocześnie zachowując pełną funkcjonalność operacyjną. To dowód na to, że profesjonalne zabezpieczenia mogą być eleganckie.
Integracja i Niezawodność Systemowa
Dla naszych klientów z sektora korporacyjnego kluczowa jest elastyczność. Kamera została wyposażona w zaawansowane interfejsy.
Wbudowane funkcje AI
VCA i AI – Twoje narzędzie Business Intelligence z najlepszym stosunkiem jakości i funkcjonalności do ceny.
To, co wyróżnia ofertę Suma Solutions, to nacisk na inteligentną analizę obrazu. Kamera BCS-P-DPIP24FSR3-Ai2 to nie tylko rejestrator zdarzeń, to sensor IoT dla Twojego biznesu.
Dzięki wbudowanym algorytmom sztucznej inteligencji, kamera oferuje funkcje dedykowane dla branży Retail, branży edukacyjnej i służby zdrowia:
Liczenie osób wchodzących to precyzyjne dane o liczbie odwiedzających pozwalają na lepsze planowanie grafiku personelu oraz obliczanie współczynnika konwersji sprzedaży.
Natomiast liczenie osób w danej strefie pozwoli zapanować nad kolejką lub liczbą osób do obsłużenia.
Kamera posiada również niezbędne funkcje analizy obrazu, takie jak przekroczenie linii i detekcja intruza, pozwoli to poprawić bezpieczeństwo i wykrywanie nieautoryzowanych wejść w strefy wyłączone dla klientów.

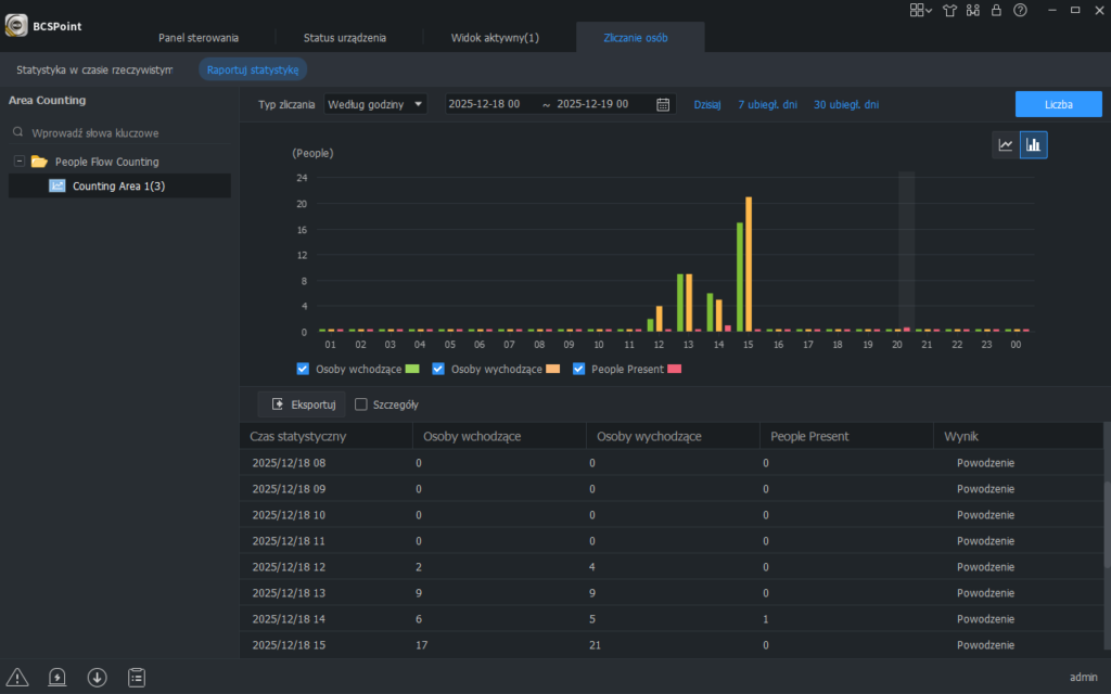
Jak działa liczenie osób w kamerze BCS

W połączeniu z rejestratorem BCS POINT możliwe jest agregowanie danych z różnych stref, do których można podłączyć kilka wejść, a wynik prezentowany jest dla danej strefy.
Podłączenie rejestratora jest niezbędne, aby zbudować kompleksowy spójny system. Umożliwi to podgląd na żywo sytuacji w obiekcie – sprawdzenie, ile osób się w nim znajduje oraz jaka jest liczba wejść/wyjść.
W przypadku liczenia osób w obiekcie możliwe jest wprowadzenie 3 poziomów limitu osób oraz definiowanie różnych powiadomień w zależności od obłożenia.

Liczenie osób w BCS Point Manager
Do zbudowania systemu dużej skali z pomocą przyjdzie dodatkowo darmowe oprogramowanie, które może obsłużyć aż do512 kamer. Rejestratory można dodać za pomocą adresu IP lub za pośrednictwem dedykowanej usługi chmurowej.

Możliwości integracji.
Integracja i Niezawodność Systemowa
Dla naszych klientów z sektora korporacyjnego kluczowa jest elastyczność. Kamera została wyposażona w zaawansowane interfejsy:
Wejście/Wyjście Alarmowe (1/1): Pozwala na integrację z czujkami zewnętrznymi lub systemem SSWiN.
Audio (Wbudowany mikrofon + I/O): Umożliwia nie tylko nasłuch, ale także nadawanie komunikatów głosowych lub integrację z systemem nagłośnienia obiektu.

Podsumowanie
Wybierając kamerę BCS-P-DPIP24FSR3-Ai2 od BCS, inwestujesz w technologię, która chroni Twoje mienie i wspiera rozwój Twojego biznesu. To rozwiązanie „szyte na miarę” dla podmiotów, które nie akceptują kompromisów w kwestii jakości i funkcjonalności.
Jeżeli masz pytania dotyczące tego rozwiązania, bądź szukasz innych podobnych rozwiązań skontaktuj się z nami, przygotujemy najbardziej optymalne rozwiązanie.
